Published:2009/7/2 3:24:00 Author:May | From:SeekIC

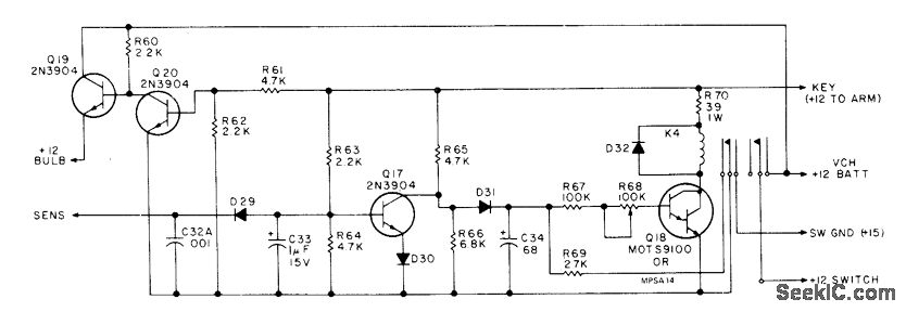
Complete protection of vehicle is provided by multiplicity of door-switch, mat-switch, vibration, motion, and other sensors connected to common sen-sor input of alarm switching circuitthat controls radio pager, 1-W GE Voice Command II trans-mitter operating around 147 MHz, 100-W electronic siren, and power horns. Closing of con tacts in any sensor grounds common input (assuming keylock switch has been closed to arm circuit by applying +12 V), applying power to siren and pager system. Range is about 1 mi for Motorola Pageboy II cigarette-pack-size pager receiver. Article describes construction, operation, and installation in detail and gives complete circuit of pager.-J. Crawford, Build a Beeper Alarm, 73 Magazine, Oct. 1977, p 68-77.
Reprinted Url Of This Article:
http://www.seekic.com/circuit_diagram/Basic_Circuit/ALARM_DRIVES_PAGING_BEEPER.html
Print this Page | Comments | Reading(3)
Code: