Published:2011/8/7 21:53:00 Author:Robert | Keyword: Sound, Control, Toy, Kitten | From:SeekIC

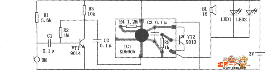
The sound control toy kitten circuit is shown in the picture. It is made up of two parts which are sound control switch and kitten mew generator. The microphone BM is a sound wave receiver. When it receives the applause sound wave signal, it would output corresponding electric signal to the transistor VT1's base polar for amplification through the capacitor C1. After amplification the signal would output from the VT1's collector polar and be added on the kitten mew IC KD-5605's trigger port through the capacitor C2. Then it would trigger the IC to work. The IC would outpout three times of kitten mew sound which would be amplified by the transistor VT2 and then impulse the small electromagnetic buzzer BL to sound. And also it would drive two LEDs (LED1, LED2) to have the synchronized flash with the kitten mew sound.
Reprinted Url Of This Article:
http://www.seekic.com/circuit_diagram/Electrical_Equipment_Circuit/Other_circuit/Sound_Control_Toy_Kitten_Circuit.html
Print this Page | Comments | Reading(3)
Code: