Published:2009/7/12 22:21:00 Author:May | From:SeekIC

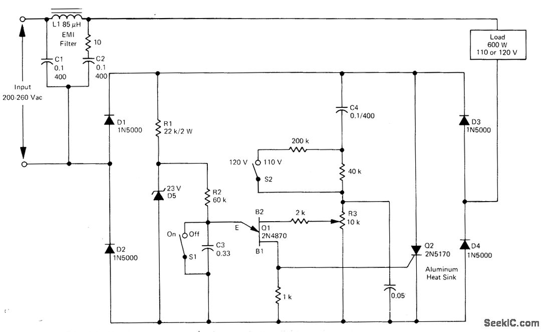
Simple openloop voltage compensator for small conduction angles operates from 200-260 VAC input and provides true RMS output voltage for sensitive equipment such as photographic enlargers,oven heaters, proiection lights, and certain types of AC motors. Full-wave bridge D1-D4 and SCR Q2 provide full-wave control, with UJT Q1 serving as trigger. Triggering frequency is determined by chargeand discharge of C3 through R2. As input voltage increases, required trigger voltage also increases, retarding firing point of SCR to compensate for change in input.-D.Perkins, True RMS Voltage Regulators, Motorola, Phoenix, AZ, 1975, AN-509, p 3.
Reprinted Url Of This Article:
http://www.seekic.com/circuit_diagram/Power_Supply_Circuit/110_120_VAC_±_25_V_AT_600_W.html
Print this Page | Comments | Reading(3)
Code: