Published:2011/5/5 9:45:00 Author:Rebekka | Keyword: Beijing Cherokee light off-road vehicle, circuit wiring diagram , circuit symbol diagram
Beijing Cherokee light off-road vehicle circuit wiring diagram circuit symbol diagram. (View)
View full Circuit Diagram | Comments | Reading(1480)
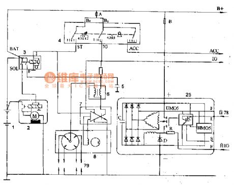
Published:2011/5/5 3:37:00 Author:Rebekka | Keyword: Beijing Cherokee BJ2021, light duty cross-country car
1 battery; 2 starter; 3 starting relay; 4 lighting fire switch; 5 capacitor; 6 lighting fire coil; 7 lighting fire electronic components (ECU); 8 distributor (including magnetic pulse signal control); 25 whole alternator; 78 charge indicator (optional); 79 spark plug (View)
View full Circuit Diagram | Comments | Reading(675)
Published:2011/5/5 9:55:00 Author:Rebekka | Keyword: Beijing Cherokee light off-road vehicle,
Batteries battery parameters are shown in table 1.Table: Battery performance parameters.Note: The numbers in brackets are constant flow charge stage 2 charge current. (View)
View full Circuit Diagram | Comments | Reading(437)
Published:2011/5/5 4:30:00 Author:Rebekka | Keyword: Beijing Cherokee 4.0L engine, Electronic control system radiator, fan motor wiring
Beijing Cherokee 4.0L engine electronic control system radiator fan motor wiring circuit diagram. (View)
View full Circuit Diagram | Comments | Reading(1002)
Published:2011/5/5 4:38:00 Author:Rebekka | Keyword: Beijing Cherokee, engine electronic control system sensor , computer wiring
Beijing Cherokee 4.0L engine electronic control system sensor computer wiring diagram 2. (View)
View full Circuit Diagram | Comments | Reading(1526)
Published:2011/5/5 21:13:00 Author:TaoXi | Keyword: integrated block, internal box




The TDA4854 is designed as one kind of I(2)C bus control line, field scanning integrated circuit which is produced by the PHILIPS company, the pin functions and data is as shown in table 17.
Table 17 The pin functions and data of the TDA4854
(View)
View full Circuit Diagram | Comments | Reading(1259)
Published:2011/5/5 9:59:00 Author:Rebekka | Keyword: Beijing Cherokee light off-road vehicle, fusing color marker
View full Circuit Diagram | Comments | Reading(425)
Published:2011/5/5 6:31:00 Author:Rebekka | Keyword: Beijing Cherokee , electronic control system, main relay and computer wiring
Beijing Cherokee 4.0L engine electronic control system main relay and computer wiring circuit diagram. (View)
View full Circuit Diagram | Comments | Reading(529)
Published:2011/5/5 6:27:00 Author:Rebekka | Keyword: Beijing Cherokee 4.0L engine , electronic control system , ignition coils
Beijing Cherokee 4.0L engine electronic control system ignition coils ignition coil relay and computer wiring circuit diagram. (View)
View full Circuit Diagram | Comments | Reading(796)
Published:2011/5/5 6:31:00 Author:Rebekka | Keyword: Beijing Cherokee 4.0L engine, electronic control system sensor , computer wiring
Beijing Cherokee 4.0L engine electronic control system sensor and computer wiring circuit diagram. (View)
View full Circuit Diagram | Comments | Reading(472)
Published:2011/5/5 6:23:00 Author:Rebekka | Keyword: Beijing Cherokee 4.0L engine control system sensor , computer wiring
Beijing Cherokee 4.0L engine control system sensor and computer wiring circuit diagram. (View)
View full Circuit Diagram | Comments | Reading(566)
Published:2011/5/5 6:43:00 Author:Rebekka | Keyword: Beijing Cherokee light off-road vehicle, circuit wiring connector code
Beijing Cherokee light off-road vehicle circuit wiring connector code position and shape circuit diagram. (View)
View full Circuit Diagram | Comments | Reading(468)
Published:2011/5/5 21:00:00 Author:TaoXi | Keyword: integrated block, typical application




The TDA4856 is designed as one kind of line&field scanning front class front-end B+ power control circuit, and it can be used in a variety of computer color monitor applications. The pin functions and data is as shown in table 14--18
Table 14--18 The pin functions and data of the TDA4856
(View)
View full Circuit Diagram | Comments | Reading(8939)
Published:2011/5/5 20:29:00 Author:TaoXi | Keyword: integrated block, internal box




1.Features
The line oscillator and field oscillator's line oscillation frequency and field oscillation frequency of the TDA4857 can be changed by the line & field sync signal. The line oscillator's free oscillation frequency is 31.45kHz, the line frequency operating range is 50 to 130kHz, the field frequency operating range is 50 to 60Hz. This circuit's field excitation signal output is the differential output mode, that means this circuit outputs the rise field sawtooth wave and the down field sawtooth wave to drive the DC-coupled field output circuit. This circuit also has the soft-start function, the X-ray protection function and the +B switching power supply control circuit, the integrated block internal box circuit is as shown in figure 13.
2.Pin functions and data
The pin functions and data of the TDA4857 is shown as the table 19, the waveform of the critical pin is as shown in figure 13.
Table 19 The pin functions and data of the TDA4857
(View)
View full Circuit Diagram | Comments | Reading(2068)
Published:2011/5/5 9:17:00 Author:TaoXi | Keyword: pincushion distortion, correction, scanning


The TA8859P pincushion distortion correction and scanning integrated circuit is produced by the TOSHIBA company that can be used in the imported or domestic large-screen color TV.
The TA8859P has the east & west pincushion correction field frequency parabolic wave signal processing circuit, the field scanning circuit.etc, the pin functions and data is as shown in table 1.
Table 1 The pin functions and data of the TA8859P (View)
View full Circuit Diagram | Comments | Reading(879)
Published:2011/5/5 9:10:00 Author:TaoXi | Keyword: integrated block, typical application


The TDA4860 is designed as one kind of field scanning output integrated circuit that can be used in the color televisions and computer monitors, and this device is produced by the PHILIPS company.
1.Features
The TDA4860 has the field excitation circuit, the field output circuit, the pump roar source voltage control circuit, the protection circuit, the positive and negative symmetrical voltage power supply circuit and other circuits.
2.Pin functions and data
The TDA4860 is in the 9-pin single in-line package, it can be used in the Lenovo and Philips series color monitors, the pin functions and data is as shown in table 20.
Table 20 The pin functions and data of the TDA4860
2. Typical application circuit
The typical application circuit of the TDA7057AQ is as shown in figure 20.
(View)
View full Circuit Diagram | Comments | Reading(12672)
Published:2011/5/5 20:30:00 Author:muriel | Keyword: Guangzhou FIT , charging system
Guangzhou FIT charging system circuit diagram is as shown
(View)
View full Circuit Diagram | Comments | Reading(549)
Published:2011/5/5 20:32:00 Author:muriel | Keyword: Guangzhou FIT , engine control module , dynamical system control module
Guangzhou FIT engine control module and dynamical system control module(four) circuit diagram is as shown
(View)
View full Circuit Diagram | Comments | Reading(492)
Published:2011/5/5 20:34:00 Author:muriel | Keyword: Guangzhou FIT, engine control module , dynamical system control module
Guangzhou FIT engine control module and dynamical system control module(three) circuit diagram is as shown
(View)
View full Circuit Diagram | Comments | Reading(471)
Published:2011/5/5 20:35:00 Author:muriel | Keyword: Guangzhou FIT, engine control module, dynamical system control module
Guangzhou FIT engine control module and dynamical system control module(two) circuit diagram is as shown
(View)
View full Circuit Diagram | Comments | Reading(506)
| Pages:97/164 At 2081828384858687888990919293949596979899100Under 20 |