Position: Home > Circuit Diagram > Automotive Circuit > Index 100
Low Cost Custom Prototype PCB Manufacturer

Automotive Circuit

Index 100



Beijing Cherokee light off-road vehicle air-conditioning control wiring circuit diagram

Published:2011/5/4 2:51:00 Author:Rebekka | Keyword: Beijing Cherokee, light off-road vehicles

Beijing Cherokee light off-road vehicle air-conditioning control wiring circuit diagram
Beijing Cherokee light off-road vehicle air-conditioning control wiring circuit diagram.   (View)

View full Circuit Diagram | Comments | Reading(929)

Beijing Cherokee light off-road vehicles audio and dome light wiring circuit diagram

Published:2011/5/4 2:50:00 Author:Rebekka | Keyword: Beijing Cherokee , light off-road vehicles, audio and dome light wiring

Beijing Cherokee light off-road vehicles audio and dome light wiring circuit diagram
Beijing Cherokee light off-road vehicles audio and dome light wiring circuit diagram.   (View)

View full Circuit Diagram | Comments | Reading(583)

Santana 2000(gasoline injection motor)car air conditioner(continuation)circuit wiring circuit diagram(2)

Published:2011/5/4 2:31:00 Author:Nicole | Keyword: Santana 2000, gasoline injection motor, car air conditioner

Santana 2000(gasoline injection motor)car air conditioner(continuation)circuit wiring circuit diagram(2)
123-microswitch; 124-thermostat; 128-air conditioner(H, V, A, C)control switch; 129-warm wind speed range switch(four gears); 130-ventilation system air conditioner resistance; 131-air conditioner warm wind blower; 132-air conditioner relay.   (View)

View full Circuit Diagram | Comments | Reading(1749)

Santana 2000(gasoline injection motor)car air conditioner(continuation)circuit wiring circuit diagram(1)

Published:2011/5/4 2:21:00 Author:Nicole | Keyword: Santana 2000, gasoline injection motor, car air conditioner

Santana 2000(gasoline injection motor)car air conditioner(continuation)circuit wiring circuit diagram(1)
121-overload relay; 122-overload relay switch; 125-air conditioner compressor electromagnetism clutch; 126-low voltage switch bar; 127-electromagnetic valve of idle speed corrector; 36-high voltage regulator; 139-cooling system relay.   (View)

View full Circuit Diagram | Comments | Reading(1705)

Wien Bridge Sine-Wave Generator Circuit Composed of F007

Published:2011/5/3 20:24:00 Author:Sue | Keyword: Wien Bridge Sine-Wave Generator Circuit Composed of F007

Wien Bridge Sine-Wave Generator Circuit Composed of F007
As seen in the figure is wien bridge sine-wave generating circuit. This circuit uses voltage stabilizing diode to stablize amplitude, and the oscillate frequency is 1kHz. If we replace the 1.5kΩ resistance with a coaxial duplex potentiometer, or change the capacitor value with a wave band switch, we can adjust the output frequency. The highest frequency of a circuit is decided by operational amplifier's frequency characteristic, while the low frequency terminal requires a larger resistance value, so the operational amplifier's input impedance should be as high as possible. In the voltage stabilizing diode branch, which is between the 680Ω and 3.9Ω resistance, there is a 30kΩ resistance to prevent the gain change from varying too quickly. If voltage stabilizing diode with soft breakdown characteristic is used, there will be less distortion, and the distortion rate can reach 0.5%.   (View)

View full Circuit Diagram | Comments | Reading(932)

Low-Cost Wien Oscillator Circuit Composed of F007

Published:2011/5/3 20:24:00 Author:Sue | Keyword: Low-Cost, Wien, Oscillator

Low-Cost Wien Oscillator Circuit Composed of F007
As seen in the figure is the low-cost wien oscillator circuit. On one hand, it can solve the problem of using expensive inductance coil in ordinary oscillatory circuit, on the other hand it can avoid the problem of using duplex potentiometer to adjust frequency in ordinary wien bridge oscillator. Ituses onlyone potentiometer to adjust fequency, so the cost is low. Despite of the narrow range of adjusting frequency,it is still useful when the frequency range is not large, and this circuit has a good stability.   (View)

View full Circuit Diagram | Comments | Reading(511)

Gain Programmable Buffer Amplifier Used for Floating-point Change Circuit

Published:2011/5/3 8:52:00 Author:Joyce | Keyword: Gain, Programmable, Buffer Amplifier, Used for Floating-point Change, OPA676, ADC603

Gain Programmable Buffer Amplifier Used for Floating-point Change Circuit
Gain programmable buffer amplifier used for floating-point change circuit is shown in the graph below.The strobe of channe A 、 B of OPA676 is controlled by 12-feet TTL logic level .The gain of channel A is 2,and that ofchannel B is 8. OPA676 uses ± 5 power supply, and is decoupled by two tantalum capacitance. It is set zero by a 10 KΩ potentiometer and compensated by a 39pF capacitance. This circuit can be connected with 12-bits 10MHz digital switching circuit ADC603.   (View)

View full Circuit Diagram | Comments | Reading(576)

Gain Controlled by Command Amplifier Circuit

Published:2011/5/3 9:03:00 Author:Joyce | Keyword: Gain, Controlled by Command, Amplifier

Gain Controlled by Command Amplifier Circuit
Gain controlled by command amplifier circuit is shown in the graph below.In phase lock return circuit,gain controlled by logic amplifier is needed . It consists of four comparators and a transistor . When the input instructions are high level, the gain Au is 1. When the input instructions is low level, the gain Au is 2. The bandwidth at full power which is 10Vp - p is 10KHz.   (View)

View full Circuit Diagram | Comments | Reading(618)

Accord sedan 2003 model ABS electronic control system circuit diagram

Published:2011/5/3 4:37:00 Author:Rebekka | Keyword: Accord sedan, ABS electronic control system

Accord sedan 2003 model ABS electronic control system circuit diagram
Accord sedan 2003 model ABS electronic control system circuit diagram.   (View)

View full Circuit Diagram | Comments | Reading(1350)

Accord sedan 2003 model automatic transmission electronic control system circuit diagram

Published:2011/5/3 6:04:00 Author:Rebekka | Keyword: Accord sedan, automatic transmission, electronic control system

Accord sedan 2003 model automatic transmission electronic control system circuit diagram
Accord sedan 2003 model automatic transmission electronic control system circuit diagram   (View)

View full Circuit Diagram | Comments | Reading(653)

Accord sedan models in 2003 automatic transmission electronic control system

Published:2011/5/3 6:06:00 Author:Rebekka | Keyword: automatic transmission , electronic control system, Accord sedan models

Accord sedan models in 2003 automatic transmission electronic control system
Accord sedan models in 2003 automatic transmission electronic control system.   (View)

View full Circuit Diagram | Comments | Reading(502)

Accord sedan models in 2003 automatic transmission electronic control system circut diagram

Published:2011/5/3 6:07:00 Author:Rebekka | Keyword: Accord sedan models , automatic transmission, electronic control system

Accord sedan models in 2003 automatic transmission electronic control system circut diagram
Accord sedan models in 2003 automatic transmission electronic control system circut diagram.   (View)

View full Circuit Diagram | Comments | Reading(572)

Accord sedan models in 2003 cruise control circuit diagram

Published:2011/5/3 6:10:00 Author:Rebekka | Keyword: Accord sedan models, cruise control

Accord sedan models in 2003 cruise control circuit diagram
Accord sedan models in 2003 cruise control circuit diagram.   (View)

View full Circuit Diagram | Comments | Reading(851)

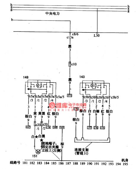
Santana 2000(fuel injection motor)car glass boost-buck circuit wiring circuit diagram(2)

Published:2011/5/3 4:03:00 Author:Nicole | Keyword: Santana 2000, fuel injection motor, car glass , boost-buck circuit

Santana 2000(fuel injection motor)car glass boost-buck circuit wiring circuit diagram(2)
143-left gate glass lifting and drop switch; 148-right gate glass lifting and drop switch   (View)

View full Circuit Diagram | Comments | Reading(517)

Santana 2000(fuel injection motor)car glass window boost-buck circuit wiring circuit diagram(1)

Published:2011/5/3 4:02:00 Author:Nicole | Keyword: Santana 2000, fuel injection motor, car glass window, boost-buck circuit

Santana 2000(fuel injection motor)car glass window boost-buck circuit wiring circuit diagram(1)
144-left gate glass lifting and drop motor; 145-left gate glass lifting and drop relay; 152-thermoelectric circuit breaker(20A); 153- glass lifting and drop motor time relay   (View)

View full Circuit Diagram | Comments | Reading(1393)

Santana 2000(fuel injection motor)car ignition circuit diagram

Published:2011/5/3 4:12:00 Author:Nicole | Keyword: Santana 2000, fuel injection motor, car ignition

Santana 2000(fuel injection motor)car ignition circuit diagram
28-ignition coil; 29-distributor; 30-spark plug; 31-electronic ignition control unit; 32-ignition distributor singal generator   (View)

View full Circuit Diagram | Comments | Reading(911)

Santana 2000(fuel injection motor)car injector circuit wiring circuit diagram

Published:2011/5/3 4:29:00 Author:Nicole | Keyword: Santana 2000, fuel injection motor, car injector

Santana 2000(fuel injection motor)car injector circuit wiring circuit diagram
13-nozzle resistance; 14-Ⅰcylinder nozzle; 15-nozzle resistance; 16-ⅠV cylinder nozzle; 17-nozzle resistance; 18-Ⅱcylinder nozzle;19-nozzle resistance; 20-Ⅲ cylinder nozzle; 23-power supply, ignition system temperature sensor; 35-temperature sensor.   (View)

View full Circuit Diagram | Comments | Reading(893)

Santana 2000(fuel injection motor)car ignition control unit(EZK) circuit wiring circuit diagram

Published:2011/5/3 4:15:00 Author:Nicole | Keyword: Santana 2000, fuel injection motor, car ignition control unit

Santana 2000(fuel injection motor)car ignition control unit(EZK) circuit wiring circuit diagram
32a-detonation sensor; 33-EKZ ignition control unit   (View)

View full Circuit Diagram | Comments | Reading(1070)

Santana 2000(fuel injection motor)car fuel injection control unit circuit wiring circuit diagram

Published:2011/5/3 4:19:00 Author:Nicole | Keyword: Santana 2000, fuel injection motor, car fuel injection, control unit

Santana 2000(fuel injection motor)car fuel injection control unit circuit wiring circuit diagram
24-fuel injection control unit; 25-air flow sensor; 27-throttle position sensor   (View)

View full Circuit Diagram | Comments | Reading(659)

GM Wuling automobile united electronic electric control system circuit diagram

Published:2011/5/3 3:14:00 Author:Rebekka | Keyword: GM Wuling automobile , electric control system

GM Wuling automobile united electronic electric control system circuit diagram
GM Wuling automobile united electronic electric control system circuit diagram.   (View)

View full Circuit Diagram | Comments | Reading(1395)

Pages:100/164 At 2081828384858687888990919293949596979899100Under 20